Unified monitoring and operations for your Kafka Clusters
Empower your Kafka team with high resolution insights and powerful operations

Effortlessly Take your Kafka management to the next level
Monitor
The actionable Kafka insights you need via high resolution expertly curated customizable dashboards with realtime association to relevant logs backed by advanced alert routing.
Operate
The shortcut to gaining control of your Topic Lifecycle and simplify the management of your Access Control Lists.
Trusted By
























Monitoring
Visualize Metrics & Logs with dynamic dashboards
All your Kafka metrics and logs ingested and surfaced through predefined, dynamic customisable dashboards to display and cross reference all your key information. Keep your finger on the pulse of a healthy cluster.
Comprehensive Alerting with enterprise-wide integration
Alert rules for any dashboard metric, logs and service checks integrated to your chosen alerting platform. Put simply all the alerts you’ll need in one place, no excuses – you can’t miss a thing.
Proactive Service Checks to never miss an issue
Fully customisable and scheduled service checks enabling you to perform any check you want on the underlying system to ensure it is as expected and alert you should the check fail. Call it the 24×7 expert heartbeat for Kafka performance monitoring.
Operations
Manage the entire lifecycle of your topics
Take control of the creation and management of your topics from cradle to grave.
Manage and Search your ACLs with ease
Easily maintain and update your topic ACLs including, user and group authentication, change history and drift detection.
New features on the horizon
We are working hard to bring to you; Kafka Connect integrations, Drift Detection and Schema registry.
Book your free Kafka assessment with an expert today
Product Features

Kafka monitoring with dynamic, customizable dashboards
Preconfigured to present the key information required to effectively monitor Kafka, ensuring you are able to apply Kafka best practice with ease. Built on highly efficient architecture delivering dynamic dashboards customisable to your exacting requirements.
Every Kafka metric you need in one place
All the metrics you need including; Broker, Kraft metrics, Zookeeper, Topics, Consumer groups, JVM,Thread pools, Authentication failures, Data log details, Connection rates, Throughput all configurable with threshold alerts.


Consumer group lag real-time visibility
Instant visibility on consumer group lag through customizable dashboards and alert routing ensuring there are no excuses for missing application performance issues.
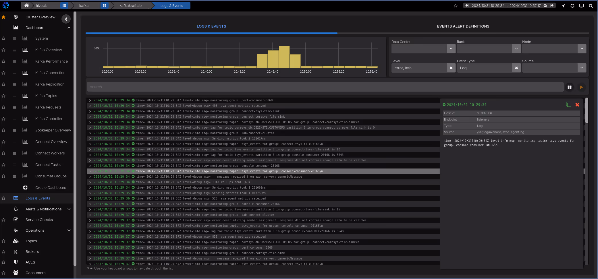
All your Kafka logs in the same place
AxonOps agent not only collects the performance metrics, but it collects your Kafka logs too, A fully searchable logs dashboard allowing you to create charts comparing logs to the performance dashboards ensuring lightning fast root cause analysis.


Configure your alert rules across all cluster operations
Establish alerts you need for every aspect of your Kafka cluster aligned with Kafka best practice and the demands of your business. Always put yourself in the path of preemptive maintenance and never miss something requiring your immediate attention.
Integrate with your chosen alerting platform
Seamlessly integrate with your preferred alerting platform and ensure Kafka alerts are fully compliant with your organization’s enterprise architecture framework and support SLAs.


Customizable checks on the cluster’s fundamentals
Highly configurable scheduler enables service checks across all the key operations of the Kafka cluster. Align cluster maintenance best practices with service checks to streamline and automate the continual improvement of the cluster health of your cluster.
Topic creation
Easily create your topics including bespoke topics for your specific needs and the cloning of existing topics to reduce risk of errors and maximize your time.


Topic management
From overriding default topic configurations to the deletion of topics, you’ll have an efficient failsafe way to manage your topics.
Access Control Lists management
Easily create and delete your ACLs via a highly intuitive UI


Access Control Lists search
Validate rules across all users, groups, operations and topics with ease.
Integrations
Alerts

Backups

Blog
Stay up-to-date on the Axonops blog
Book time with an AxonOps expert today!



